MCP Bouncer logo

MCP Bouncer

Desktop gateway for Model Context Protocol servers

Local first · Observable · Tauri v2

The Missing Control Center for MCP Servers

Stop juggling ports and processes. MCP Bouncer gives you a unified gateway to manage, debug, and secure your local Model Context Protocol servers.

Streamable HTTP SSE STDIO Unix socket bridge Keychain secrets SQLite log
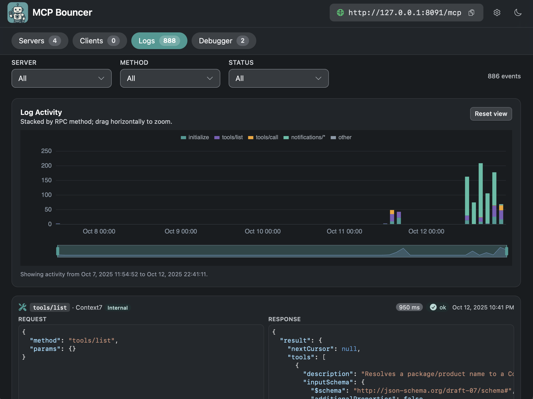
Logs view showing JSON-RPC traffic

3

Transports wrapped: HTTP, SSE, STDIO

0

WAN ports exposed in Unix-socket mode

SQLite

Full history ownership

Keychain

Secrets stored via OS keyring

🎛️

Visual Server Management

Add, edit, and toggle upstream servers from a clean UI. No more hunting for PID files or restarting terminals.

🐞

Interactive Debugger

Test tool calls directly in the app. Auto-generated forms from JSON schemas make it easy to verify server behavior.

🔍

Full-Traffic Observability

Inspect every JSON-RPC message. Trace initialization flows, debug failed tool calls, and audit performance with a persistent, local-only, redacted log.

🛡️

Enterprise-Grade Security

Keep your keys safe. Secrets are stored in the OS keychain, and the Unix socket bridge keeps untrusted web clients off your localhost.

Secure by design

Secrets stay in the keychain, not your repo.

MCP Bouncer integrates directly with your system keyring. API keys and OAuth tokens are kept off disk, and logs are automatically redacted to prevent leaks.

  • OAuth tokens stay out of `oauth.json`
  • Named secrets via one trait
  • CI friendly memory store
  • Recursive redaction for keys

Transport coverage

Inbound interceptors Streamable HTTP
Outbound interceptors SSE
Child process transport STDIO

All paths share the same logging pipeline, so your UI shows a single consistent history.

See it in action

Manage servers, debug calls, and audit logs.

Server list view showing MCP servers and transports
Server list with transport badges and quick enable/disable.
Debugger tab for calling MCP tools
Debugger tab issues tool calls through the proxy for live testing.
Logs page showing JSON-RPC events
Logs tab reads `logs.sqlite` to show redacted JSON-RPC history.
1

Connect Your Servers

Register your local or remote MCP servers once. Bouncer handles the connections and keeps them alive.

2

Point Your Agents

Configure Claude Desktop, IDEs, or your own agents to talk to Bouncer’s single gateway URL or use the bridge CLI for stdio support.

3

Debug & Monitor

Watch the traffic flow. Use the built-in debugger to manually invoke tools and fix issues in real-time.

Try it today

Run the proxy, connect your MCP clients, and ship safer tools.

Follow the getting-started guide in the README, then keep this site handy as your quick brief on what MCP Bouncer delivers for your team.